新闻中心
冷水机组的构成、制冷原理及使用
发布时间:2022-04-11 00:00:00 点击次数:285
冷水机组的构成、制冷原理及使用
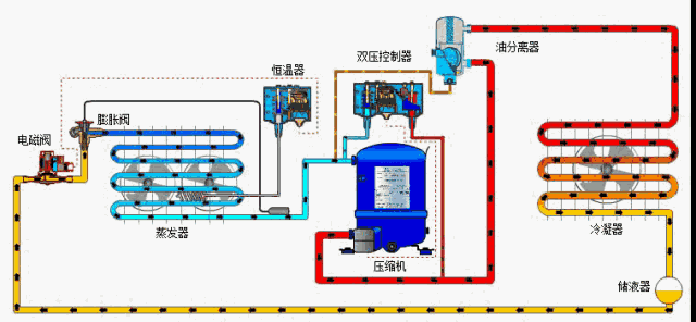
冷水机组制冷系统由4个基本部分即压缩机、冷凝器、节流器、蒸发器组成。由铜管将四大件按一定顺序连接成一个封闭系统,系统内充注一定量的制冷剂。

压缩机吸入来自蒸发器的低温低压的氟里昂气体,压缩成高温高压的氟里昂气体,然后流经热力膨胀阀(毛细管),节流成低温低压的氟里昂起液两相物体,然后低温低压的氟里昂液体在蒸发器中吸收来自室内空气的热量,如此压缩-----冷凝----节流----蒸发反复循环。
一、冷水机组:这是中央空调的“制冷源”,“心藏”,通往各个房间循环水由冷水机组进行“内部交换”,降温为“冷却水”。

二、外部热交换系统:冷冻水循环系统:由冷冻泵及冷冻水管道组成。从冷水机组流出的冷冻水由冷冻泵加压送入冷冻水管道, 在个房间内进行热交换,带走房间内热量,是房间内的温度下降。

冷却水循环系统:由冷却泵及冷却水管道及冷却塔组成。冷水机组进行热交换,是水温冷却的同时,必将释放大量的热量。该热量被冷却水吸收,是冷却水温度升高。冷却泵将升了温冷却水压入冷却塔,使之在冷却塔中与大气进行热交换,然后再降了温的冷却水,送回到冷水机组。
三、冷却风机:
室内风机:安装于所需要降温的房间内,用于将由冷冻水冷却了的空气吹入房间,加速房间内的热交换。
冷却塔风机:用于降低冷却塔的水温, 加速将“回水”带回的热量散发到大气中去。
四、冷水机组启动与运行:检查每台压缩机的油位和油温:油面在1/3~2/3;油温在50℃~60℃,手摸加热器须发烫。检查主电源电压和电流:电源电压在340V~440V范围内;三相电压不平衡值<2>2%不能开机);三相电流不平衡值<10%。
启动冷冻水泵和冷却水泵:两个水系统的循环建立起来以后,调节蒸发器和冷凝器进出口阀门的开度。
检查冷冻水供水温度:设定值是否合适,不合适可改设。
启动前检查:检查电气接头的紧固性(主回路、控制回路),至少要给油槽加热24小时,使油槽温度不能低于38度。
启动前检查:检查机组各阀门状态、水泵、压力表、温度计、过滤器等状态。
启动前检查:检查机组末端情况。检查冷却塔的情况。
启动前检查:先单独开启水系统的冷冻水泵和冷却水泵,查看水系统运行是否正常,不夹带气体、水系统的进出水压降在要求范围内
五、冷水机组运行的监控与调节:对于冷水机组,在运行时主要需关注以下情况:1、蒸发器冷冻水进、出口的温度和压力。2、冷凝器冷却水进、出口的温度和压力。3、蒸发器中制冷剂的压力和温度。4、冷凝器中制冷剂的压力和温度。5、主电机的电流和电压。6、润滑油的压力和温度。7、缩机组运转是否平稳,有否异常的响8、机组的各阀门有无泄漏。9、与各水管的接头是否严密。六、蒸发压力与蒸发温度:蒸发器内制冷剂具有的压力和温度,是制冷剂的饱和压力和饱和温度,可以通过设置在蒸发器上的相应仪器或仪表测出。蒸发压力、蒸发温度与冷冻水带人蒸发器的热量有密切关系。空调冷负荷大时,蒸发器冷冻水的回水温度升高,引起蒸发温度升高,对应的蒸发压力也升高。冷水机组的制冷量必须略大于其负担的空调设计冷负荷量,否则将无法在运行中得到满意的空调效果。
根据我国JB/T7666 95标准(制冷和空调设备名义工况一般规定)的规定,冷水机组的名义工况为冷冻水出水温度7℃,冷却水回水温度32℃。由于提高冷冻水的出水温度对冷水机组的经济性十分有利,运行中在满足空调使用要求的情况下,应尽可能提高冷冻水出水温度。
一般情况下,蒸发温度常控制在3℃~5℃的范围内,较冷冻水出水温度低2℃~4℃。过高的蒸发温度往往难以达到所要求的空调效果,而过低的蒸发温度,不但增加冷水机组的能量消耗,还容易造成蒸发管道冻裂。
蒸发温度与冷冻水出水温度之差随蒸发器冷负荷的增减而分别增大或减小。在同样负荷情况下,温差增大则传热系数减小。此外,该温度差大小还与传热面积有关,而且管内的污垢情况,管外润滑油的积聚情况也有一定影响。为了减小温差,增强传热效果,要定期清除蒸发器水管内的污垢,积极采取措施将润滑油引回到油箱中去。
七、冷凝压力与冷凝温度:冷凝器内的制冷剂通常也是处于饱和状态的,因此其压力和温度可以通过相应制冷剂的热力性质表互相查找。水冷式机组的冷凝温度一般要高于冷却水出水温度2℃~4℃,如果高太多,则应检查冷凝器内的铜管是否结垢需要清洗。
冷凝温度的高低,在蒸发温度不变的情况下,对于冷水机组功率消耗有决定意义。冷凝温度升高,功耗增大。反之,冷凝温度降低,功耗随之降低。当空气存在于冷凝器中时,冷凝温度与冷却水出口温差增大,而冷却水进、出口温差反而减小,这时冷凝器的传热效果不好,冷凝器外壳有烫手感。
冷凝器管子水侧结垢和淤泥对传热的影响也起着相当大的作用。因此,在冷水机组运行时,应注意冷却水温度、水量、水质等指标在合格范围内
八、冷冻水的压力与温度:空调用冷水机组一般是在名义工况所规定的冷冻水回水温度12℃,供水温度7℃,温差5℃的条件下运行的。由Q=W×△t可知:通过蒸发器的冷冻水流量与供、回水温度差成反比,即冷冻水流量越大,温差越小;反之,流量越小,温差越大。
阀门开度调节的原则:
一、蒸发器出水有足够的压力来克服冷冻水闭路循环管路中的阻力。
二、冷水机组在负担设计负荷的情况下运行,蒸发器进、出水温差为5℃。
冷冻水系统虽然是封闭的,蒸发器水管内的结垢和腐蚀不会像冷凝器那样严重,但从设备检查维修的要求出发,应每三年对蒸发器的管道和冷冻水系统的其他管道清洗一次。
九、冷却水的压力与温度:冷水机组在名义工况下运行,其冷凝器进水温度为32℃,出水温度为37℃,温差5℃。调节冷却水泵出口阀门开度和冷凝器进、出水管阀门开度的方法原则:一、冷凝器的出水应有足够的压力来克服冷却水管路中的阻力;二、冷水机组在设计负荷下运行时,进、出冷凝器的冷却水温差为5℃。同样应该注意的是,随意过量开大冷却水阀门,增大冷却水量借以降低冷凝压力,试图降低能耗的作法,只能事与愿违,适得其反。降低冷凝温度措施:降低冷凝器的进水温度上是加大冷却水量。但是,过分加大冷却水流量,往往会引起冷却水泵功率消耗急剧上升,也得不到理想的结果。十、压缩机的吸气温度:吸气温度是指压缩机吸气腔中制冷剂气体的温度,吸气温度的高低,不仅影响排气温度的高低,而且对压缩机的容积制冷量有重要影响。压缩机吸气温度高时,排气温度也高,制冷剂被吸人时的比容大,此时压缩机的单位容积制冷量小。相反,压缩机吸气温度低时,其单位容积制冷量则大。但是,压缩机吸气温度过低,可能造成制冷剂液体被压缩机吸入,应避免压缩机发生“液击”。
为了压缩机的正常运行,其吸气温度需要比蒸发温度高一些,亦即应具有一定的过热度。对于活塞式冷水机组,其吸气过热度一般为5℃~10℃,如果采用干式蒸发器,则通过调节热力膨胀阀的调节螺杆,就可以调节过热度的大小。此外,要注意压缩机吸气管道的长短和包扎的保温材料性能的好坏对过热度会有一定影响。
十一、压缩机的排气温度:压缩机排气温度要比冷凝温度高得多,排气温度的直接影响因素是压缩机的吸气温度,两者是正比关系。此外,排气温度还与制冷剂的种类和压缩比的高低有关,在空调工况下,由于压缩比不大,所以排气温度并不很高。当活塞式压缩机吸、排气阀片不严密或破碎引起泄漏(内泄漏)时,排气温度会明显上升。
十二、油压差、油温与油位高度:润滑油系统是冷水机组正常运行不可缺少的部分,它为机组的运动部件提供润滑和冷却条件,离心式、螺杆式和部分活塞式冷水机组还需要利用润滑油来控制能量调节装置或抽气回收装置。十三、主电机运行电流与电压:主电机要求的额定供电电压为380V、三相、50Hz,供电的平均相电压不稳定率小于2%。实际运行中,主电机的运行电流在冷水机组冷冻水和冷却水进、出水温度不变的情况下,随能量调节中的制冷量大小而增加或减少。冷水机组投入运行的压缩机台数都会影响到运行电流的大小。但当冷冻水或冷却水进、出水温度变化时,就很难做出正确判断。可以机组开电流表读数可以反映出上述两种工况下的差别。十四、冷水机组的关闭:空调用水冷冷水机组及其水系统的停机操作顺序是其启动操作顺序的逆过程,即冷水机组→冷冻水泵→冷却水泵及冷却塔→空气处理装置。需要引起注意的是,冷水机组压缩机与冷却水泵的停机间隔时间,应能进入冷凝器内的高温高压气体制冷剂全部冷凝为液体,且全部进入贮液器;而冷水机组压缩机与冷冻水泵的停机间隔时间,应能蒸发器内的液态制冷剂全部气化变成过热气体,以防冻管事故发生。
微信扫一扫加关注